深圳中建南方環境股份_150T/H_一級反滲透91视频香蕉
文章作者: 91视频网站在线观看環保
客戶簡介:
深圳市中建南方環境股份有限公司成立於2003年,於2017年成功掛牌“新三板”向資本市場發展(證券代碼:870751),是行業內首次提出空氣微汙染控製與治理技術解決方案的高新技術企業,公司主要從事潔淨室的設計與安裝、空氣中PM2.5、甲醛、苯類、VOC等有毒、有害物質的控製與處理。
中建南方是國家高新技術企業同時也是深圳高新技術企業、深圳百強創新企業、公司擁有淨化工程壹級資質、潔淨室設計壹級資質、裝飾裝修壹級資質、淨化空調工程設備及維修安裝B類貳級資質、機電安裝貳級資質、是國家認證淨化工程AAA企業,獲得深圳市知名企業品牌證書,擁有自主知識產權證書與多項技術專利。是中國電子學會潔淨技術分會會員單位,廣東省潔淨行業的首屆會員單位,深市淨化行業協會第一屆理事單位。

中建南方注冊資金2610萬人民幣,專業研發、設計、生產淨化產品及淨化設備,提供十級至三十萬級標準潔淨工程的設計、施工安裝服務。服務於光電子、半導體、電子信息、醫療器械、醫藥製造、食品飲料、化妝品、生物技術、精密儀器、航空航天等多個行業。
項目簡介:
深圳市91视频网站在线观看環保科技有限公司是一家集工業91视频香蕉,實驗室超91视频香蕉、廢氣設備、汙水處理設備等為一體綜合型環保企業,十多年來91视频网站在线观看公司始終貫徹“誠信為本,質量保證,經濟環保、服務“的原則不斷吸收國內外研發技術,生產的實驗超91视频香蕉,體積小,操作簡單,出水水質完全可達到深圳市中建南方環境股份有限公司用水標準。深圳市中建南方環境股份有限公司在考察我司時給予了非常高的肯定,並與我公司建立了長期的合作關係。

此套係統主要參數:
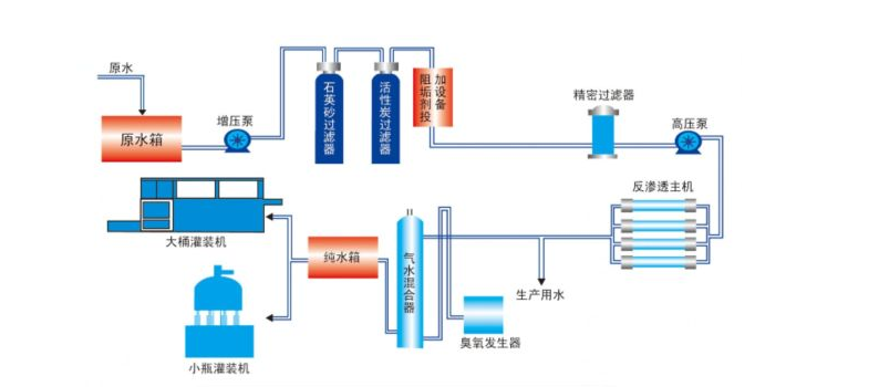
設備名稱:150T/H一級反滲透設備
尺寸:量身訂做
水質:超純水
規格:150T
品牌:91视频网站在线观看




