威斯達化工—3_T/H_純水處理設備
文章作者: 91视频网站在线观看環保
公司簡介:
德慶威斯達化工有限公司位於廣府文化發祥地端州肇慶,肇慶德慶縣德城鎮(工業集約基地精細化工專區內),公司主要經營鬆香衍生物及其他化工產品的生產、加工和銷售;

91视频网站在线观看環保91视频香蕉采用的是全自動控製係統,設備的出水水質電導率≤2us/cm,每小時的產水量為3噸,滿足用戶的用水要求。

設備名稱:水處理設備;
運行電壓:220V/50HZ;
產水量:3_T/H;
品牌:91视频网站在线观看環保;
產品技術指標:

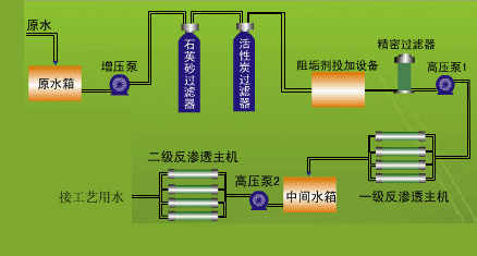
水處理工藝流程:



